SEO просування стоматології – кейс розкрутки стоматологічної клініки
Польша - 408% зростання органічного трафіку.
Чехія - з 0 до 4000 користувачив на місяць.
Особливість проекту:
Просування бренду Dynasty Stomatology для двох регіонів – Польша, Краків та Чехія, Прага.
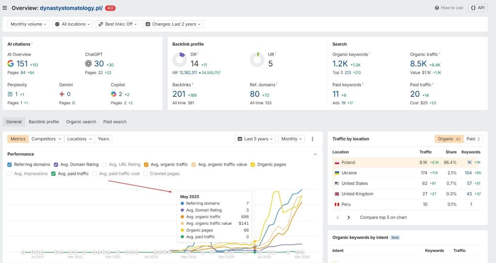
Польша
На момент старту робіт сайт клініки вже існував. Однак, після реалізації нового сайту, з новим дизайном, а також виходячи з SEO на етапі розробки – були реалізовані редиректи зі старих сторінок на нові для передачі ваги та ключів, які вже були на проекті, приклад початкових показників:

Чеська Республіка
Сайт в регіоні Чехії був запущений з нуля, без редиректів, де враховувалися наші рекомендації щодо SEO етапі розробки.
Інструменти:
- Google Analytics 4
- Консоль пошуку Google
- Арефс
- Серанкінґ
- Нейронрайтер
- Спамзілла
- Кричуща жаба SEO-павук
- Скрипти, розроблені командою SEOGeeks
Основна проблема клієнта
- відсутність ключових запитів у топ-10 видачі Google;
- відсутність та дублювання метатегів Title, Description та заголовка H1;
- слабкий посилальний профіль;
- неоптимізована структура сайту під пошукові системи;
- відсутність якісного, експертного та оптимізованого контенту;
- відсутність безлічі сторінок послуг та необхідних сторінок для медичної тематики (сторінки лікарів, портфоліо клініки тощо)
- нульова видимість у AI
Специфіка SEO для стоматології та вплив Google Medic Update
SEO-просування медичних сайтів — один із найскладніших напрямків у пошуковому маркетингу. Це пов’язано з підвищеними вимогами пошукових систем до достовірності, експертності та безпеки інформації, оскільки для Google вкрай важлива безпека користувачів, оскільки важливий аспект – здоров’я людини. Ця особливість для медичних сайтів була закладена в Google Medic Update в 2018 році, яка критично вплинула на позиції всіх сайтів, які стосуються здоров’я людини. Одним із важливих пріоритетів команди SEO Geeks було опрацювання комерційних E-E-A-T факторів ранжування.
Про клієнта
Dynasty Stomatology – це сімейна стоматологія преміум рівня, яка надає стоматологічні послуги будь-якої складності. Основне завдання – вихід на ринки Польщі та Чехії, завдяки чому клієнти клініки можуть отримати лікування українською, російською, польською та чеською мовами.
Клініка спеціалізується на імплантації, протезуванні, профілактиці та лікуванні зубів у дорослих та дітей, а також ортодонтії та пародонтології.
Стратегія нашої команди
Щоб досягти результатів поставлених клієнтом, а саме збільшення онлайн записів із сайту, збільшення кількості звернень у рамках дзвінків до клініки, необхідним заходом було опрацювання відразу кількох напрямків.
Підготовка сайту до запуску
На момент старту робіт у клієнта був не оптимізований сайт із погляду SEO.
В рамках послуги SEO на етапі розробки ми склали рекомендації щодо створення сайту, пропрацювавши семантичне ядро, технічну та контентну складову.
- Налаштовано склеювання дзеркал та 301 редиректи
- Прописаний атрибут rel=”canonical” для запобігання дублям з GET-параметрами
- Складено рекомендації щодо формування ЧПУ URL
- Підготовлені файли robots.txt та рекомендації щодо генерації sitemap.xml
- Налаштовані HTTP-заголовки
- Налаштування мультимовності
- Оптимізація завантаження зображень та конвертація у webp
- Складено рекомендації щодо Core Web Vitals
- Інші технічні поради для запуску сайту.
- Складено рекомендації щодо SEO оптимізації зображень
- Оформлено сторінку 404 помилки з корисною навігацією.
- Підготували семантичне ядро та контент для створюваних сторінок послуг
- Прописано мета-теги для всіх сторінок послуг, а також сервісних сторінок усіх мовних версій
- Хлібні крихти;
- Відкритий графік;
- Інформація про організацію (schema.org Dentist);
- Розмітка пошуку на сайті;
- Article для статей блога;
- ImageObject для зображень;
- VideoObject для відео;
- Розмітка відгуків з рейтингом та без.
- Створено сторінки лікарів з інформацією про освіту та виведення відповідних сертифікатів / дипломів;
- Реалізували сторінку “Про клініку”
- Додано СТА-блоки запису на прийом на сторінках послуг та у прайс-листі;
- Реалізовано авторство статей у блозі зі сторінками авторів;
- Опрацьовано меню у footer & header.
- Підготовлено редиректи зі сторінок старого сайту на нові;
- Перенесено коди GTM, Google Analytics та інші маркетингові коди;
- Після переїзду всі сторінки надіслано на індексацію за допомогою Google Search Console API.
Результат за 3 місяці
Після створення сайту та впровадження наших рекомендацій, виходячи з SEO на етапі розробки, ми отримали позитивні результати вже на 2-3 місяці робіт.
Польща, результати за 3 місяці (26.05.2026 – 31.08.2026)
Після створення нового сайту та впровадження наших рекомендацій, виходячи з SEO на етапі розробки, ми отримали позитивні результати вже на 2-3 місяці робіт.
Консоль пошуку Google
Результати GSC на графіку за перші 3 місяці від старту робіт

Результати за перші 3 місяці у GSC на графіку за 12 місяців

Google Analytics
Результати GA4 на графіку за перші 3 місяці від старту робіт:

Результати за перші 3 місяці у GA4 на графіку за 12 місяців

Чехія, результати за 3 місяці (04.06.2026 – 06.09.2026):
Консоль пошуку Google
Результати GSC на графіку за перші 3 місяці від старту робіт

Результати за перші 3 місяці у GSC на графіку за 12 місяців

Google Analytics
Результати GA4 на графіку за перші 3 місяці від старту робіт:

Результати за перші 3 місяці у GA4 на графіку за 12 місяців

Знімки видачі до кінця 3-го місяця роботи:
Запити польською мовою (PL сайт):

Запити англійською мовою (PL сайт):

Запити українською мовою (PL сайт):

Запити російською мовою (PL сайт):

Запити чеською мовою (CZ сайт):

Покращення поведінки користувачів на сайтах шляхом аналізу UX UI, переробки сторінок послуг та головної сторінки сайту за допомогою команд SEOGeeks&Solve Marketing.
За весь час роботи над проектами ми зуміли вкотре покращити поведінку користувачів:
- Зменшення bounce rate з боку користувача
- Збільшення показника переглядів сторінок сайту за одну сесію
- Поліпшення показника конверсії зі сторінок послуг
Польща:

Чеська Республіка:

Сайт став відповідати вимогам медичної тематики з погляду алгоритмів Е-Е-А-Т.
Важливим моментом з погляду законодавства у польському регіоні для медичного закладу під час роботи з дітьми є наявність сторінки “Стандарти захисту малолітніх”, що було виявлено у процесі аналізу комерційних чинників. Інформацію передали клієнту та за допомогою юристів компанії сторінку було складено та опубліковано на сайті.
Крім цієї особливості польського регіону, ми також запровадили комерційні фактори, які є важливими для медичної тематики в Польщі та Чехії, а саме:
- Сторінки лікарів та авторів з освітою, спеціалізацією, досвідом роботи, відгуками про лікарів обох клінік сертифікатами;
- Вивели дані про медичну експертизу кожної статті;
- Переробили сторінку портфоліо;
- Створили сторінки “Про клініку”.
А також впровадили низку інших КФ, які є важливими як для SEO, так і в ніші медицини зокрема.
Складання стратегії розвитку сайту після запуску
Цей етап – один із найважливіших у розкрутці будь-якого проекту, оскільки пов’язаний з пріоритетним списком послуг сайту, їх ранжування та видимості у пошукових системах. Якщо робота зупиниться на якійсь стадії, то в ТОП сайт не потрапить, тому проводилася поетапна робота оптимізації всіх посадкових сторінок сайту та додаванням їх до індексу Google та зміцненню позицій.
Роботи з технічної оптимізації
- Поліпшили показники Core Web Vitals всіх типів сторінок сайту;

- Налаштували мультимовність кроссайтово між dynastystomatology.pl&dynastystomatology.cz для вказівки Google, що у сайти в Чехії та Польщі це стоматологія одного бренду відповідно до правил налаштування мовних версій, а також для передачі посилальної ваги кроссайтово;
- Реалізовано автоматичне перелінкування в матеріалах блогу за ключовими словами виходячи з опрацьованої семантики;
- Реалізовані блоки перелінкування на супутні послуги та статті;
- Поліпшено ланцюжок хлібних крихт для локального пошуку та внутрішньої перелінковки;
- Перероблено та оптимізовано категорії блогу;
- Закриті від індексації непотрібні типи сторінок, видалені внутрішні посилання всі закриті від індексації сторінки;
- Низка інших робіт, які потребують технічної оптимізації.
Дооптимізація контенту
Після завершення завдання наповнення всіх сторінок та їх мовних версій контентом – ми відзначили зростання позицій по безлічі кластерів, проте присутні сторінки, які не дотяглися до ТОП 3 у пошуковій видачі.
У рамках дооптимізації контенту, ми ретельно аналізували кластери запитів, за якими ранжуються сторінки, додаючи ключі, які не увійшли до ТОПів, аналізуючи конкурентів, розширюючи кластери за допомогою сервісу Ahrefs, а також Neuronwriter. Також, у рамках контентної задачі були доопрацьовані та покращені метатеги, а також додаткові контентні елементи сторінок, такі як таблиці та блоки FAQ.
Приклад якості контенту згідно Neuronwriter:

Оптимізація під AIO (AI Overviews) у рамках комплексного SEO
З появою AI систем – однією з точок зростання сайту є отримання трафіку з AI ботів. В рамках роботи над завданням збільшення видимості в AI пошуку була розроблена стратегія, в рамках якої:
- Впровадили LLM кнопки на сторінки статей

- Впровадили розмітки Speakable та Головна сутність для покращення видимості сторінок послуг в AI пошуку.


- Впровадили файл LLMs.txt з метою підвищити сприйняття контенту сайту нейромережами, які в стандартному режимі можуть не обробляти його повністю через обмеження на краулінг, велику кількість скриптів на сайті та інших технічних факторів.
- Зосередилися на написанні контенту, враховуючи не лише ключові слова, а й ретельне опрацювання інтенту та структури. Основним нашим завданням було написання та структурування контенту, який містить швидкі та чіткі відповіді на запитання користувача, які зчитують АІ боти. Також були доопрацьовані блоки FAQ, які також містять популярні питання у тематиці.
- Додали розмітки Article, FAQ Page для покращення ранжування статей, що, у свою чергу, впливає на відображення в ІІ.
- Акцентувалися на експертності, авторитеті та довірі, створивши сторінки авторів та лікарів, які пишуть контент для блогу:


- Також, невід’ємною частиною є присутність та згадка нашого сайту із зовнішніх джерел. Зі старту робіт за проектом ми регулярно публікуємо статті на якісних зовнішніх джерелах із згадкою бренду, а також посилаючись на наші послуги. У тому числі, працюємо з розміщення ТОПів та рейтингів, де згадуємо бренд клініки.
Трафік із AI сервісів:

Дані по Ahrefs
Польща:

Чеська Республіка:

Робота над юзабіліті та комерційними факторами (Е-Е-А-Т алгоритми)
Враховуючи, що ми працювали у сфері медичних послуг, дуже важливо було наголосити, що користувачі мають справу з авторитетними фахівцями, лікарями. Крім того, експертність контенту та самого сайту є важливим фактором ранжування в Google.
У рамках конкурентного аналізу було підготовлено таблицю, в якій зібрали перелік факторів для опрацювання E-E-A-T алгоритмів. Скріншот фрагменту документа з аналізом комерційних факторів ранжування:

Важливі аспекти, що були опрацьовані:
- Створили сторінки авторів, лікарів, де надано сертифікати, кваліфікацію, освіту в мед.сфері;
- Створили сторінку про клініку;
- Впровадили функціонал відгуків, а також зареєстрували клініку в https://pl.trustpilot.com/evaluate/dynastystomatology.pl,https://www.znanylekarz.pl/placowki/dynasty-stomatology;
- Впровадили блоки До та Після лікування;
- Реалізували сторінку з усіма фахівцями клініки;
- Додали блок з інформацією ‘Як проходить прийом’;
- Додали блок УТП (переваг клініки);
- Додали сторінку політики конфіденційності;
- Додали сторінку політика захисту дітей, яка є особливо актуальною для польського регіону
- Вивели розклад роботи клініки у футер сайту;
- Вивели місце розташування (Iframe) у футері сайту;
- Впровадили блоки із цінами на стоматологічні послуги;
- Впровадили CTA, клікабельні номери телефонів;
- Впровадили блоки FAQ на сторінках сайту;
- Вивели у прев’ю статей авторів, кількість переглядів, table of content, дату публікації, потрібний час на прочитання матеріалу;
- Наповнили сайт відгуками.
Посилальна стратегія
Лінкбілдинг – важлива складова успішного просування сайту будь-якої тематики і лише комплексний підхід дає гарний результат, одним із важливих етапів наших робіт було опрацювання посилальної стратегії для медичного сайту.
Основні акценти у підході формування посилального профілю:
- Згадки про компанію на регіональних сайтах, а саме у регіональних джерелах Польщі та Чехії.
- Згадування компанії на сайтах відгуків про людей, лікарів, компаній і т.д.
- Розміщення на тематичних ресурсах — насамперед на ресурсах медичної тематики.
Регулярно ведеться ресерч з регіональних та тематичних майданчиків, а саме з авторитетних ресурсів, пов’язаних із охороною здоров’я та стоматологією. Публікуються гест пости, як основний і найефективніший спосіб нарощування якісної маси посилань, приклад наших публікацій та облік посилальної маси за проектом:

У процесі лінкбілдингу виявилася ще одна особливість ніші – дуже мало якісних сайтів на медичну тему у регіонах Чехії та Польщі. Посилання з таких сайтів коштують дорожче. При просуванні ми також використовували посилання з сайтів новин та загальних, на яких були розділи про здоров’я. А також перейшли на формат Outreach, зв’язуючись безпосередньо з вебмайстрами з метою економії бюджету замовнику.
Опрацювання профілю посилання в даний момент
Польща:
201 посилання, 80 доменів

Чеська Республіка:
422 посилання, 93 домену

Дроп домени
Виходячи з проблематики лімітованої кількості тематичних майданчиків для публікації, ми також розпочали роботу з пошуку дроп доменів з метою нарощування посилальної маси за допомогою PBN сітки.
Результати на момент опису кейсу:
SEO-просування польської версії сайту:

GA4:

SEO-просування чеської версії сайту:

GA4
Додати в межах місяця

Позиції у пошуковій видачі
Польща, головна

Польща, послуги


Чехія, головна

Чеська Республіка, послуги


Важливим моментом є те, що ми не відстежуємо ключові слова із частотністю 0, семантичне ядро опрацьовується за допомогою сервісів Ahrefs & Serpstat, проте SE Ranking може писати іншу частотність, яку ви бачите на скріншотах.

Впровадження SEO завдань на проекті
Вкрай важливим у просуванні будь-якого сайту є оперативне узгодження поставлених завдань, а також коректність та швидкість роботи програмістів, які оперативно впроваджують наші завдання на сайт, завдяки клієнту Dynasty Stomatology та команді. DigiWay нам вдалося досягти значних результатів у стислі терміни. Важливу роль також відіграла команда Solve Marketing, яка виступила як аутсорс-відділ маркетингу: взяла на себе операційну реалізацію розробленої ними стратегії та розвиток проекту через комплекс каналів та інструментів — від контентної підтримки сайту з урахуванням рекомендацій SEO-команди до e-mail і Telegram-екосистеми, рекламних кампаній, лендингів та партнерських розміщень.
